PRODUCTS
産品中心
爲了提高結晶器加渣的工(gōng)藝水平和工(gōng)作(zuò)效率,滿足方坯、矩型坯、圓坯、闆坯連鑄工(gōng)藝的自(zì)動加渣要求,我公司開發了結晶器自(zì)動加渣智能控制系統...
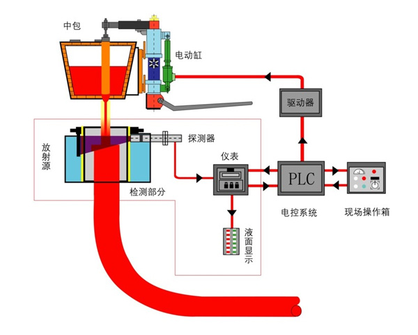
智能制造已成爲推動鋼鐵企業質量和效益提升的強大(dà)引擎,實現結晶器液面一鍵自(zì)動開澆,是提高連鑄機(jī)自(zì)動化程度與生(shēng)産工(gōng)藝水平的智能制造标志...
PRODUCTS
産品中心
爲了提高結晶器加渣的工(gōng)藝水平和工(gōng)作(zuò)效率,滿足方坯、矩型坯、圓坯、闆坯連鑄工(gōng)藝的自(zì)動加渣要求,我公司開發了結晶器自(zì)動加渣智能控制系統...
智能制造已成爲推動鋼鐵企業質量和效益提升的強大(dà)引擎,實現結晶器液面一鍵自(zì)動開澆,是提高連鑄機(jī)自(zì)動化程度與生(shēng)産工(gōng)藝水平的智能制造标志...